Adding a Huawei Cloud monitor
Enhance your monitoring capabilities by adding Huawei Cloud resources to Site24x7. Automatically discover 30+ monitor services to track performance and resource health. This helps you detect issues early, optimize usage, and ensure reliable cloud operations.
Site24x7 leverages key-based authentication for a secure connection to your Huawei Cloud account, allowing for streamlined monitoring data access.
Prerequisites
- Active Huawei Cloud account with access key and secret key credentials
Steps to add a Huawei Cloud monitor
-
Log in to Site24x7. Follow any of these paths. Each path leads to the same configuration page where you can set up monitoring for your Huawei Cloud monitor:
- Navigate to Admin. In the Cloud Monitoring section, click Huawei Cloud. Then click Add Monitor in the Site24x7 console.
- On the left panel, click the Huawei Cloud icon. Then, click Add Huawei Monitor.
- Alternatively, go to Home > Monitors (+) > Huawei Cloud.
- Enter the Display Name of your monitor.
- Set the Discovery Interval to control how frequently Site24x7 polls for new resources.
- Select or create a Monitor Group to logically organize your resources with the Associate with Monitor Group(s) option.
- In the Authentication, provide your Access Key and Secret Key. Generating and authenticating these keys are essential for accessing your Huawei Cloud account.
- Select your Project ID, this drop-down menu will provide your Huawei Cloud region-specific resource that needs monitoring.
-
In the Discovery Settings section:
- Select your Huawei resources in the Service/Resource Types field to monitor. By default, all resource groups and supported service types in your Huawei Cloud account will be selected for monitoring.
- Toggle the Auto-add New Resources to Enable. This allows Site24x7 to automatically detect new Huawei Cloud resources and add them to monitoring without manual configuration.

-
In the Filter by Tags:
-
Include Resource based on Tags: Toggle between OR or AND based on your preference. This option will include the matching resources from your Huawei Cloud account and add them for monitoring.
- Enter the Key and the tag value to match the resources that you want to include for monitoring.
- You can add as many tag values as you need by clicking the plus icon + next to the tag text box.
-
Exclude Resource based on Tags: Toggle between OR or AND to determine how tag values are matched when including resources. This option allows you to prevent certain tagged resources from being monitored.
- Enter the key along with the corresponding tag value to filter the resources you wish to monitor.
- You can easily add more tag values by clicking the plus icon + next to the tag text box.

-
General settings
Notifications
Set Yes to Notify for the Exhaustion of Basic Monitor License Units to get alerts when you have exhausted your license units. Note that exhausting your license units will impact the addition of new resources.
Stop discovery after license exhaustion
You can also set Yes to Stop Rediscovery if the License Units have Exhausted so that the discovery will not happen after license exhaustion.
Grouping your resources
Group by Tags: With the Tags for all Resources setting, select or add the tags to group your Huawei Cloud resources by tags.
Resource Termination Settings
In the Resource Termination Settings:
- Mute Resource Termination Alerts: Toggle Yes if you don't want to receive alerts when the terminated resources are automatically suspended or deleted from Site24x7.
- Monitor Terminated Resources: Toggle Yes to ensure monitoring continues for terminated resources. The monitor status will be labeled Down, and the polling will continue until manually suspended.
-
Automatically Remove Terminated Resources: Toggle Yes to ensure auto removal for terminated resources from monitoring. You can also choose to define a specific time period (in days) to determine how long the terminated resources should be retained in Site24x7 before being permanently deleted.
- If this field is set to Yes: The monitored resource will move to the deleted state.
- If this field is set to No: The monitored resource will move to the suspended state for the stipulated time period.
- Remove Terminated Resources After: Set the time duration so that you can determine how long (in days) the terminated resources should be retained in the Site24x7 web console before permanent deletion.

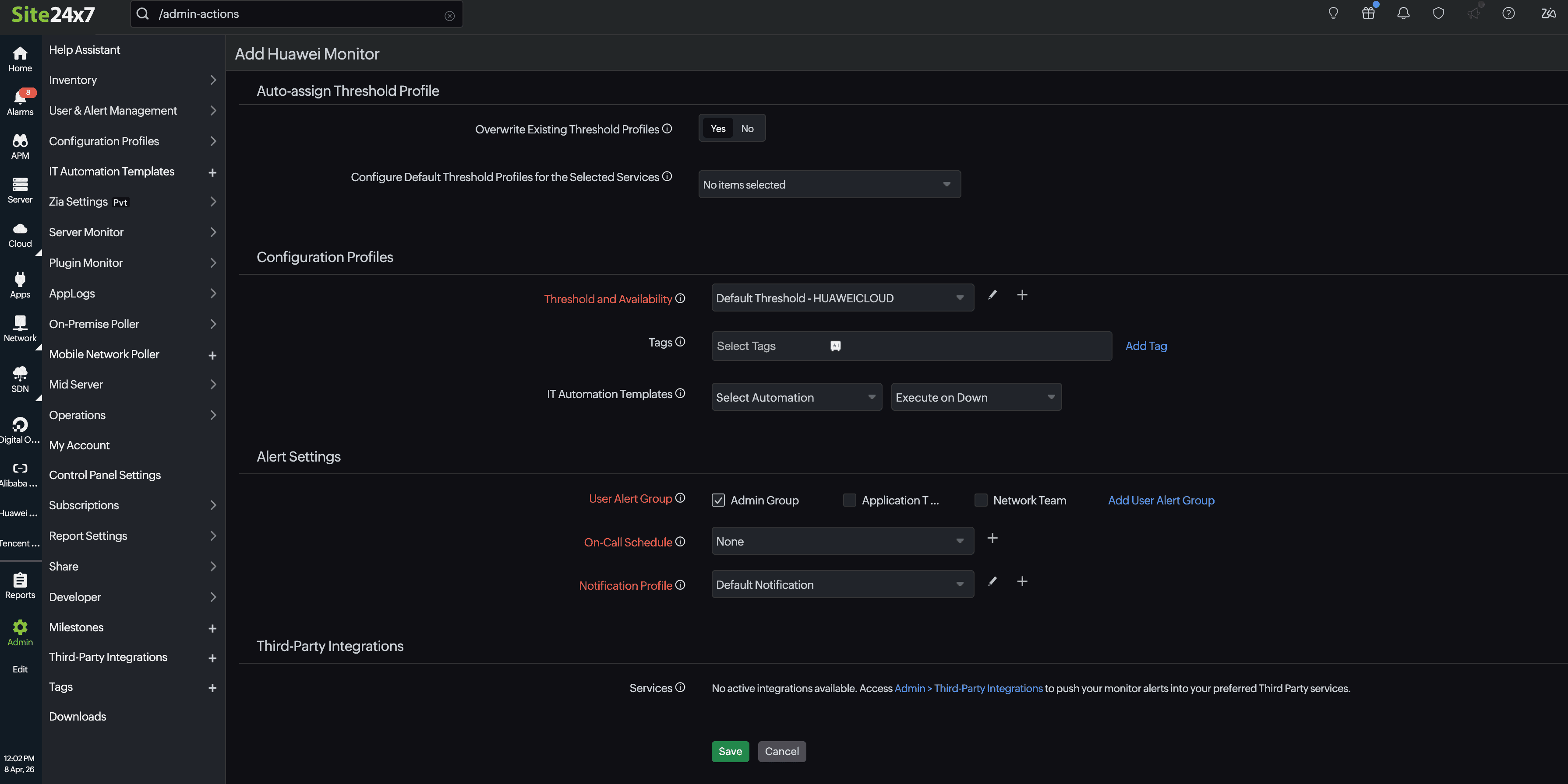
Auto-assign Threshold Profile
- Overwrite Existing Threshold Profiles: Switch the toggle to Yes to apply the modified threshold profile to existing monitors of the service. Alternatively, you can retain the existing setting (No) and apply the modified default threshold profile to the resources that are yet to be added for monitoring.
- Configure Default Threshold Profiles for the Selected Services: Click the drop-down menu near Configure Default Threshold Profiles for the Selected Services, and select the service type for which you want to configure the preferred threshold profile. Create a new threshold profile or select an existing one, which will be applied to the resources based on the above setting.
Configuration Profiles
Threshold and Availability: Choose the desired Threshold and Availability Profile so that the alarms engine can decide if a specific resource has to be declared as critical or down. Also ensure that you configure downtime rules to reduce false alerts.
Notification Profiles, User Alert Groups, and Tags
Select existing Notification Profiles, User Groups, Tags, or add new ones. This will apply to the resources that are added in the upcoming discovery. These will be applied to all the associated resource monitors too. For each resource, a Site24x7 Huawei Cloud tag consisting of ResourceGroup, Location, and Resource Type will be created. You can also integrate Site24x7 alarms with your preferred third-party service.
The following is the tag format:
subscription: {subscription_name}
resourceGroup: {resourcegroup_name}
location: {location}
serviceType: {monitortype}

Once the preferred configuration is applied, click Save. This will begin discovering the Huawei Cloud resource based on the Discovery Setting and start monitoring.
Based on the customization of the Huawei Cloud monitor, it takes up to 30 minutes to discover your preferred Huawei Cloud resources.
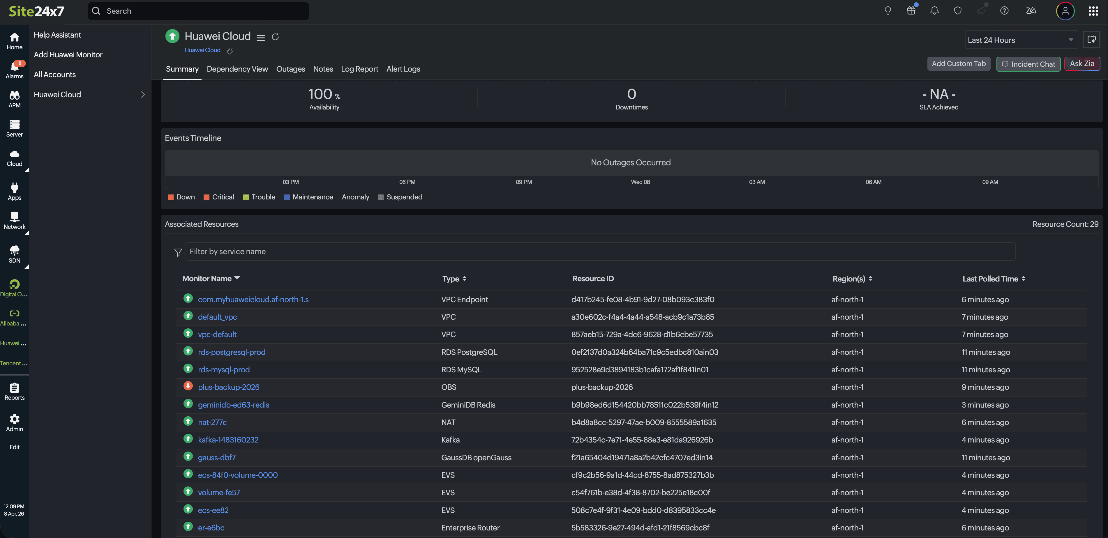
View the Huawei Cloud resources
After discovery and monitoring, the added Huawei resources will be listed. To view the discovered resources, follow the steps below:
- On the left navigation, click Huawei. Then, select the created display name of your Huawei monitor.
- Click the Summary tab.
- The discovered monitors will be listed under Advanced Resources.
- Click the respective Monitor Name. You will find the performance metrics for that resource listed below.

