Help Docs

Performance metrics for an Aruba Central monitor

Site24x7 retrieves device health and performance statistics from Aruba Central to help you maintain reliable wired and wireless network operations. The collected data is categorized under Access Points, Switches, and Gateways for deeper troubleshooting.

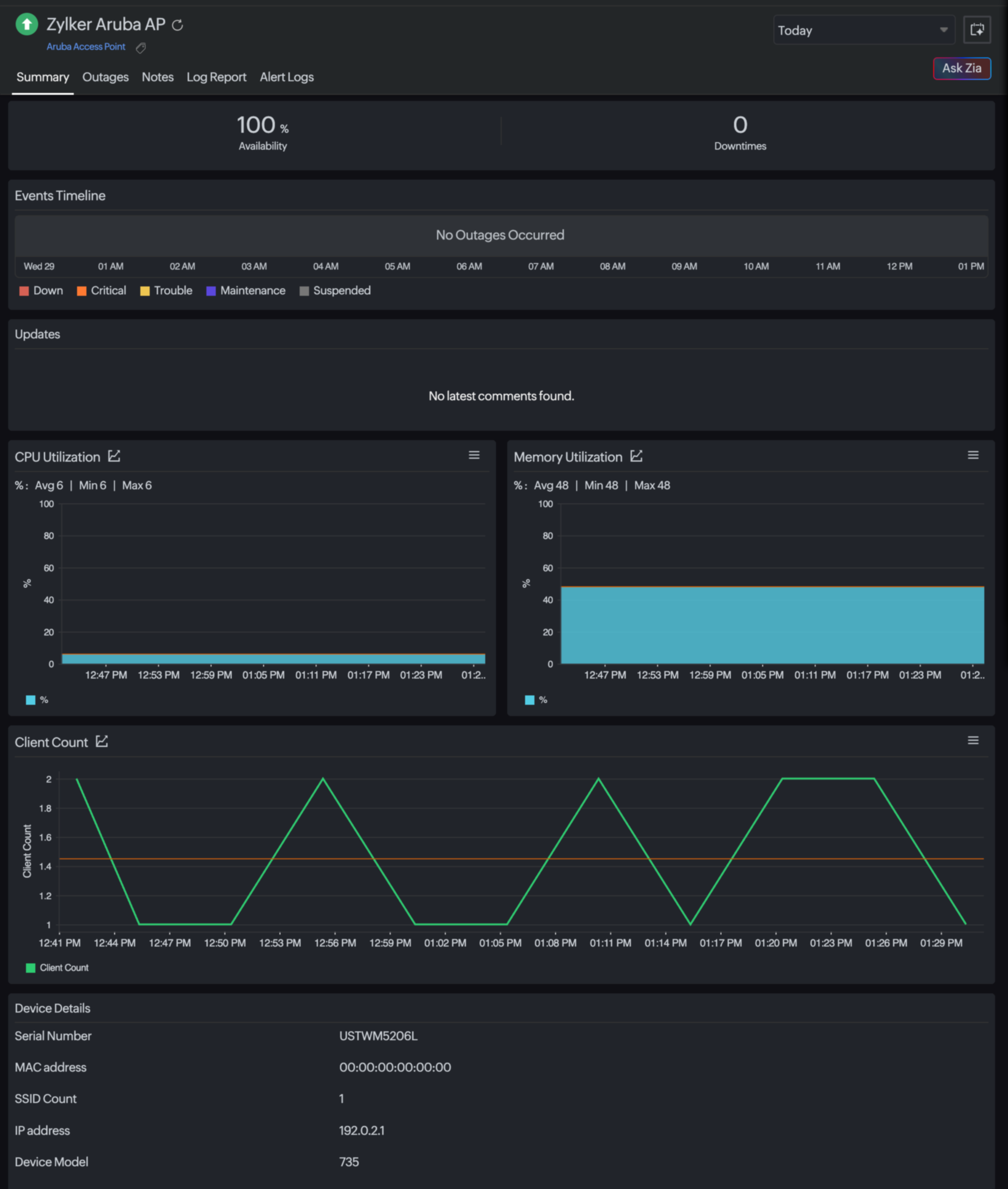
Access Point

These metrics help detect disconnections, uplink failures, and overloaded access points (APs) impacting user connectivity.

Metric Description
Status Shows if the AP is up, down, or disconnected.
Name The configured access point name used for identification.
MAC Address The unique hardware identifier for the AP.
Serial Number The device serial reference for asset tracking.
Device Model The Aruba AP model deployed at the site.
IP Address The current IP assigned to the AP.
SSID Count The number of SSIDs broadcasted by the AP.
Current Uplink Indicates the active uplink used for traffic forwarding.
Client Count The number of clients currently connected to the access point.

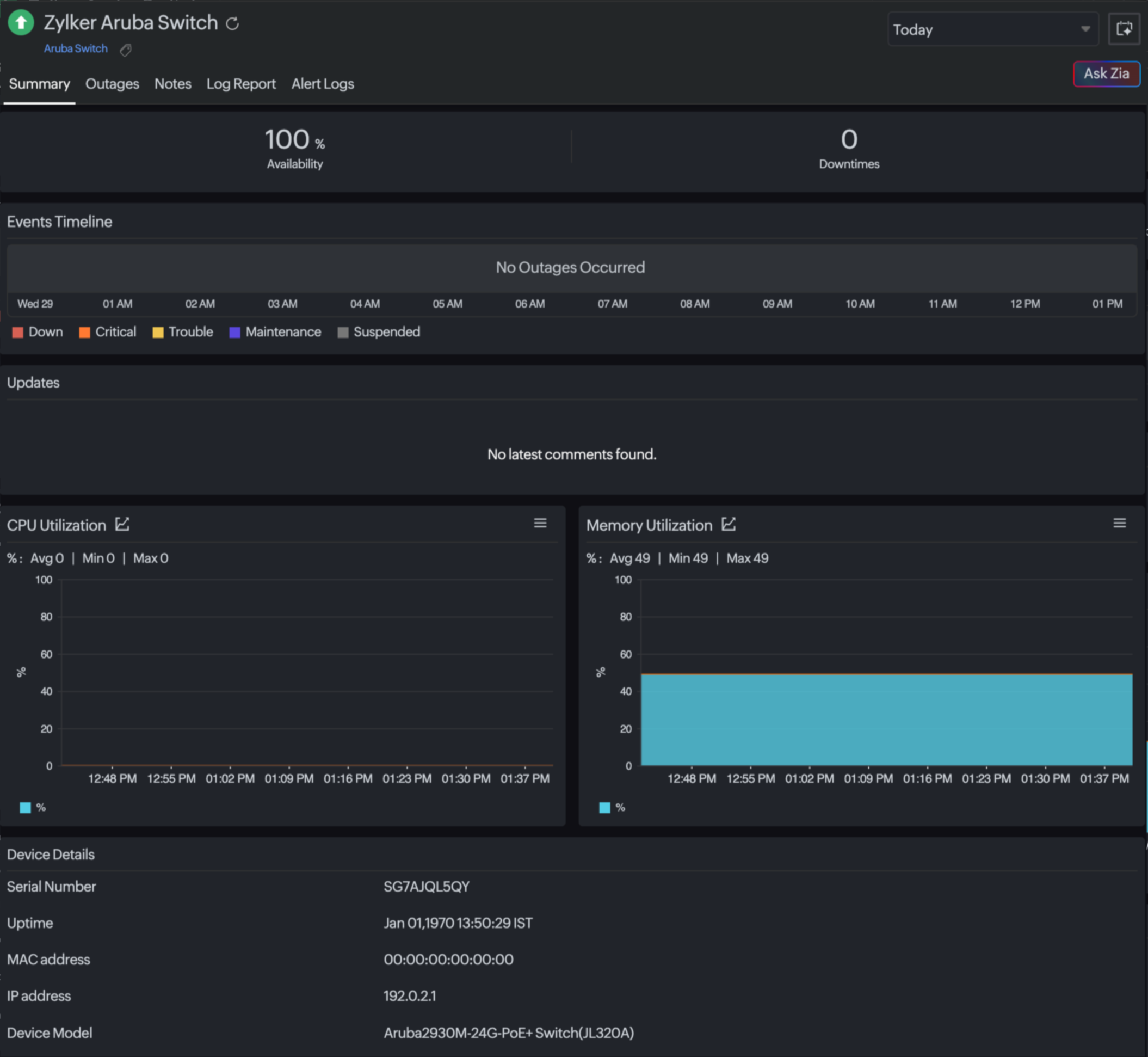
Switch

These metrics assist in identifying bottlenecks in LAN switching infrastructure.

Metric Description
Availability Status Indicates if the switch is reachable and operational.
Response Time The time taken for the API request-response to measure connectivity performance.
CPU Utilization The processing load on the switch to identify performance limits.
Memory Utilization The RAM usage, indicating potential resource exhaustion.
Total Clients The total number of devices currently connected to all interfaces of the switch.

Gateway

Monitoring gateway performance helps maintain WAN or cloud connectivity and user access continuity.

Metric Description
Availability Status Reports gateway reachability and operational state.
Response Time Shows latency in communication with the gateway.
CPU Utilization Helps detect performance degradation under heavy loads.
Memory Utilization Monitors resource usage impacting routing efficiency.

Related article

Was this document helpful?

Would you like to help us improve our documents? Tell us what you think we could do better.


We're sorry to hear that you're not satisfied with the document. We'd love to learn what we could do to improve the experience.


Thanks for taking the time to share your feedback. We'll use your feedback to improve our online help resources.

Shortlink has been copied!