Monitoring the infrastructure that supports remote work with Site24x7

As a result of the global COVID-19 outbreak, organizations are increasingly encouraging employees to work remotely to preserve their well-being and ensure uninterrupted business productivity. Digital transformation has made this remote adoption possible and exceeded all expectations as far as the growth rate of remote work.
Remote infrastructure monitoring
Remote infrastructure management (RIM) is the process of monitoring and managing IT infrastructure from a remote location. This includes the ability to perform remedial actions for uninterrupted continuous work.
A lot of work from home has been possible because of cloud software (SaaS). However, for those whose work needs data to be in the office network have to find the right technologies to access it. Hence medium-sized businesses and enterprises would typically use a virtual desktop infrastructure (VDI) or a virtual private network (VPN) for their employees to use when working from home.
However, the challenges are also plenty. While connectivity issues are the most common, oversaturated VPNs and high latency are also predominant. Assessing the usage trends and performance of communication tools and collaboration platforms are crucial to ensure positive end-user experience and to increase productivity.
Ensuring uptime of your virtual private network
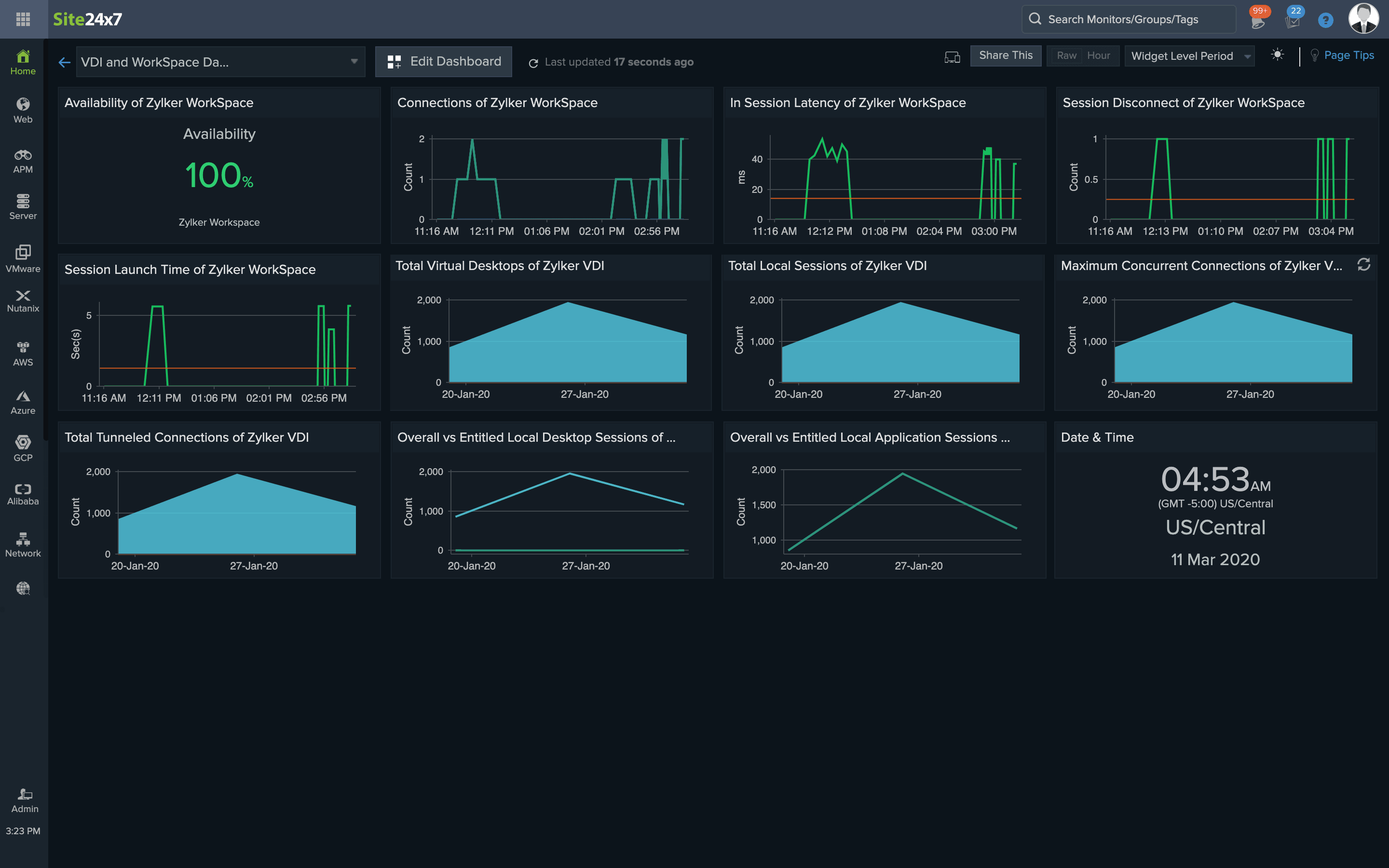
To establish a more secure connection, VDIs virtualize a desktop setup so one centralized server, either on-premises or in the cloud, runs the operating system and applications. All resources are stored in the virtual desktops, and the users access them via physical machines.
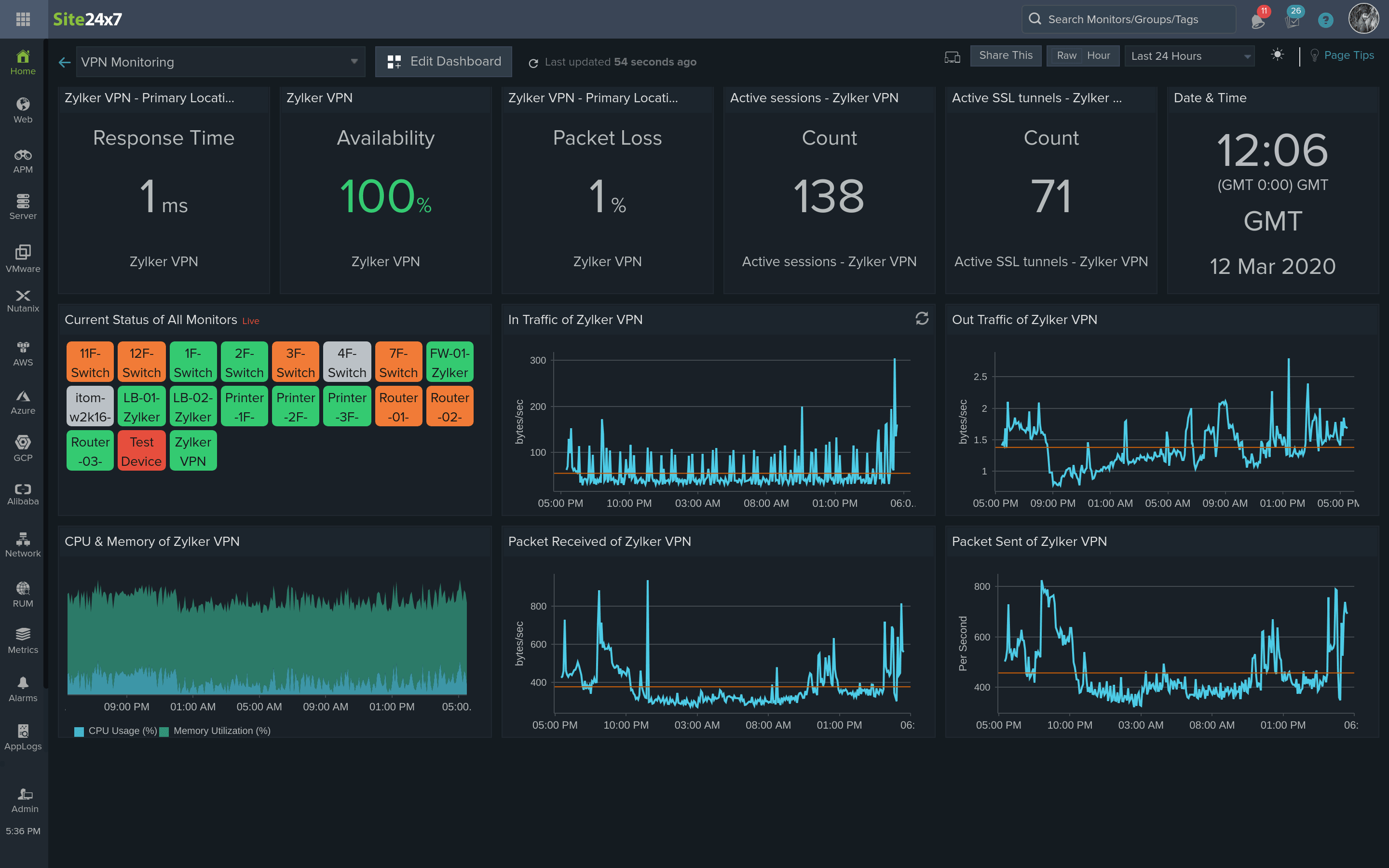
VPNs are more commonly used and enable private networks to communicate with the compute resources of the public or shared networks to make sure business-critical customer data stays within the network.
When using these technologies, it's important to:
i. Ensure seamless desktop virtualization
Many vendors including Citrix and VMware provide VDIs, and AWS WorkSpaces provides a similar service. It's important to choose the right VDI based on distance and performance, as well as monitor for session time out, session latency, packet drops, session disconnection, and Internet Control Message Protocol (ICMP) ping checks in order to maintain continuous uptime.
ii. Monitor for potential security risks
Network speed and connectivity have a substantial impact on employee efficiency. To ensure productivity doesn't take a hit, system admins should monitor VPNs for session count, tunnel count, and data sent and received. Analyzing this data can also ensure that tunnels are not being exploited by intruders. Unusual spikes can be easily identified from tunnel traffic data and addressed to avoid attacks.
Site24x7's remote IT monitoring toolkit
Site24x7, a comprehensive monitoring solution for DevOps and IT, also helps IT admins monitor their infrastructure that supports remote work. Site24x7 offers a complete set of tools to satisfy all remote IT monitoring needs:
- Complete AWS WorkSpaces monitoring to keep track of the number of available WorkSpaces and the number of users accessing them. Also, monitor your Azure VPN Gateway.
- Network monitoring to create custom VPN monitoring templates and custom SNMP counters; SNMP trap processing for instant alerts; and ICMP ping checks to ensure resources are accessible. Learn more about Site24x7's VPN monitoring.
- On-Premise Poller to monitor the resources behind a firewall. Monitor access to resources in different branch offices from private or public networks and ensure employee experience by tracking uptime and performance in one console by installing different On-Premise Pollers on each of these networks.
- Also, monitor your employees' laptops and Chromebooks by simply installing On-Premise Pollers on their networks.
- Monitor your VPN connections and other collaborations tools like Slack, GitHub, and BitBucket using ready-to-install plugin integrations. You can also write your own plugin to monitor what you need, for example, Citrix VDI.
- Port monitoring to ensure VPN ports are reachable.
- Test the quality of Voice over Internet Protocol (VoIP) calls using various metrics like jitter, latency, and packet loss that determine the quality of the calls over a call path.
- VMware VDI monitoring to keep VMware virtual desktops and remote workstations operating efficiently by monitoring VMware Horizon. And, obtain end-to-end Windows Virtual Desktop monitoring to ensure a seamless experience in remotely accessing your desktop and applications.
- Zoom Monitoring to monitor and manage events from Zoom Meetings, Video Webinar, Conference Rooms, and Chat.
- Monitor the user experience of the intranet websites and ports accessed through the VPN.
- Automate remediate actions like server restarts using simple scripts in case the VDI central server goes down.
- Monitor service status of Exchange, Sites, Domains, Microsoft Teams, and more with Microsoft Office 365 Monitoring.
- Keep track of your Cisco Meraki cloud controller performance with SNMP-based and plugin-based monitoring.
Apart from these features, Site24x7 has other benefits too. Since cloud-based, it can scale to your monitoring needs in no time. You don’t need any physical infrastructure to store your monitoring data and no start-up issues.
Work from home stress-free
With Site24x7, system admins and network admins can create custom dashboards and view key stats on a single screen, and also generate custom reports on VPN usage daily and analyze the VPN use trends. Site24x7 also allows admins to set threshold limits and receive alerts right on their mobile phones (including third-party integrations like Slack and Jira) before the response time spikes and the VPN goes down. Businesses can also create status pages on the status of each site and inform customers and MSP users about the availability.
Since Site24x7 is cloud-based, these features can be used from anywhere. Get started with a free, 30-day trial of Site24x7, the ideal solution for all remote infrastructure monitoring needs.