Monitor VPNs—The secure gateway to your networks

While SaaS has made digital transformation a cakewalk, the virtual private network (VPN) takes credit when it comes to remote work. A lot of enterprises, as well as small and medium-sized businesses, continue their seamless operations remotely and securely through their VPN.
VPNs enable private networks to communicate with the compute resources of public and shared networks. VPN connections are secured by data encryption, where data flows between the device and the network via a shielded path called a VPN tunnel. This ensures that business-critical customer data stays within the network. However, there is a chance that any security loophole in your application, an old operating system, or your home network can pose a threat to your VPN.
Why monitor a VPN?
We can confirm that a VPN is secure by monitoring the connections and the path to keep an eye on critical security metrics. This also ensures that the sensitive data transmitted is not accessible by intruders. To confirm that the VPN is performing optimally, network admins can also track the amount of data transmitted through the tunnels, the rate of transmission, and other performance metrics.
Metrics provide valuable insights
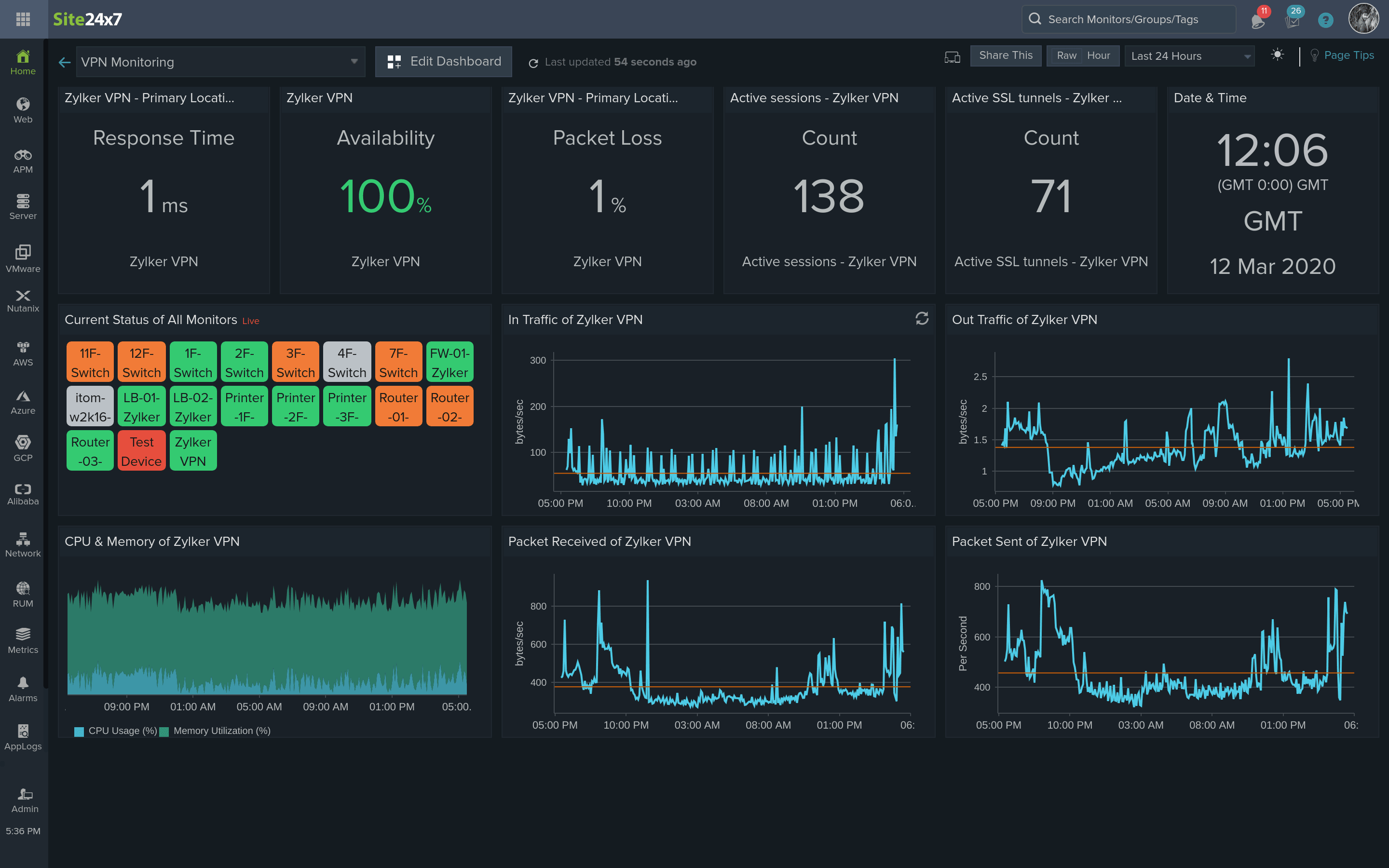
Key VPN performance metrics include VPN session count, tunnels count, data received, and data sent. Other VPN monitoring metrics include VPN tunnel in-octet, out-octet, tunnel-in packets, tunnel-out packets, latency, active secure sockets layer (SSL) sessions, active Internet Protocol Security (IPsec) VPN sessions, active web VPN sessions, and SSL login users.
How to approach VPN monitoring
To monitor VPN availability, conduct a basic Internet Control Message Protocol (ICMP) ping check. To analyze VPN health and the performance of a VPN, a monitoring tool with support for VPN devices is required. Preferably, the monitoring tool will also support SNMP and provide complete monitoring.
A VPN tunnel may flap, or lose its connection, due to many reasons, including a line condition or a hardware issue. A tunnel can also go down if it's idle for more than a specified time based on security protocols. However, it is crucial to be informed when a VPN tunnel flaps and SNMP traps are the best solutions to monitor VPN tunnel flaps. Devices send instant trap messages to monitoring tools while they process and send alarms to users.
How Site24x7 monitors VPNs—A step-wise approach
-
ICMP ping checks:
Network admins can conduct a basic ping check by simply adding a device and checking if the VPN is available. -
Out-of-the-box templates:
Site24x7, by default, supports VPN devices from different vendors like Palo Alto Networks, Cisco, ZyXEL, Barracuda, TopSec, Netscreen Technologies, Checkpoint, Fortigate, Juniper, and Huawei. Simply start monitoring all key metrics when the device is added. -
Custom SNMP monitoring:
In addition to the vendors mentioned above, Site24x7 enables network admins to add firewalls and other VPN devices from any vendor with SNMP support. With this, any attribute can be monitored using custom performance counters by specifying the object identifiers (OIDs). Site24x7 has a built-in management information base (MIB) browser set up on the cloud and within the client that can directly import the OIDs, including tabular OIDs. This enables each of them to be monitored at one time. -
SNMP trap processing for instant alerts:
SNMP devices can be configured to send traps to Site24x7. This is the best way to monitor the VPN tunnel flaps. When configured, the devices send traps to Site24x7, and Site24x7 instantly processes and sends messages to network admins so they can take instant corrective measures. -
Custom reports:
Generate custom reports on VPN usage daily and analyze the VPN use trends.
Learn how to set up VPN monitoring, configure thresholds and more.
Site24x7 provides more than just VPN monitoring
Site24x7 helps network admins maintain control and ensure productivity by enabling them to monitor network systems from a robust dashboard view. The monitoring solution provided by Site24x7 helps network admins easily create custom dashboards to view important key metrics from one console, as well as configure thresholds, plus receive alerts through email, SMS, voice calls, and third-party tools like Jira and Slack.
Network admins can also map the network topology to identify connectivity issues and devices that are unavailable.
One can also make use of the ready-to-install VPN monitoring plugin. Site24x7 can also monitor AWS VPC-VPN connections and Azure VPN Gateway for a complete private network monitoring.
Since Site24x7 is cloud-based and is built for SaaS and remote work, network admins can access the network from anywhere using mobile apps. Site24x7 is the ideal solution for all businesses that need centralized monitoring with an array of tools available from a single console. Sign up now!
Hi,
Is there any way to monitor Windows RRAS as VPN Gateway.
Hi Faraz,
If your Windows RRAS is a standalone VPN, you can try our VPN plugin. Please follow the steps below:
Else if its within the Azure cloud, you can monitor your VPN Gateway with Azure monitoring.
Hope this helps. Please let us know if this solution is helpful to monitor the metrics you require. Also, when you find time, contribute to industry learning by participating in our survey.
Regards,
Anita