Collect and manage log events from incident management platforms like Opsgenie and PagerDuty using Site24x7 AppLogs.
Why is it important to manage logs from incident management platforms?
Incident management tools offer solutions to respond to, report on, and investigate incidents online. They help operations teams access, communicate, and deliver information on time. These tools also analyze your IT environment before, during, and after an incident so IT teams get a clear picture on the cause, impact, and fix. Opsgenie and PagerDuty are the top incident management tools available on the market.
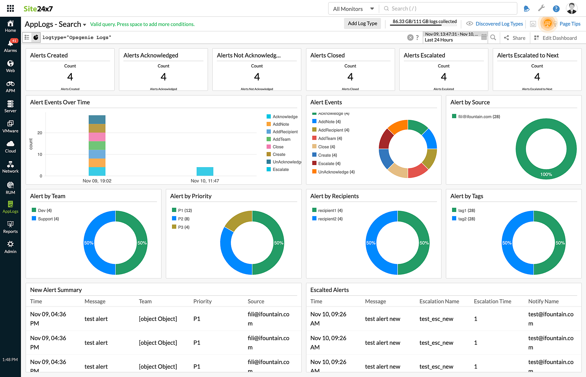
Monitoring incident management tools is critical to analyze alert generation, acknowledgement, escalation, and closure. To analyze the type of incidents that arise in your IT environment, you need to know the source and type of alert so you can understand the severity and its impact. AppLogs does this for you if you simply send your incident management logs to Site24x7.
Managing Opsgenie and PagerDuty logs
Let's say you see a rise in the number of alerts or escalations in your environment. Site24x7 AppLogs allows you to configure alerts right from your logs so the operations team is notified of the inconsistencies in the IT environment, which can then be quickly looked into and fixed. You can configure these alerts and more customized to fit your environment.
This can be achieved by defining the log pattern and sample logs. Configure Opsgenie or PagerDuty to send logs to Site24x7 AppLogs by following the linked help docs. Site24x7 will start to receive your log data and present you with intuitive dashboards.

Upload and search through your logs, and drop us your feedback in the comments below.
Until next time,
Happy logging.