Buyer's guide: Selecting wireless LAN controller monitoring solutions: Site24x7's approach to Wi-Fi infrastructure management

Start 30-day free trial Try now, sign up in 30 seconds

Gone are the days when Wi-Fi was ancillary to wired internet connections. Today, wireless networks and infrastructures are the bedrock of almost all mission-critical operations. As a result, wireless architectures are more sophisticated and complex to manage. Since the stakes are high, businesses need to continuously monitor wireless infrastructures and proactively mitigate issues before end users are affected.

In this article, we dive into the world of wireless LAN controllers (WLCs) and provide key considerations for selecting a WLC monitoring solution. Along the way, we’ll introduce you to the WLC capabilities of Site24x7, a platform built to deal with the complex and highly scalable enterprise wireless infrastructures.

Introduction: Why robust WLC monitoring is an urgent need

Today, WLAN has transcended its historical position as a secondary network, becoming the backbone of all enterprise digital operations. Every use case and application where seamless connectivity is paramount—from collaboration and productivity suites to customer-facing applications—hinges on the performance and security of WLANs.

The demand for continuous connectivity

Since enterprise multi-vendor Wi-Fi environments are more complex than ever, organizations require more advanced monitoring solutions to keep their mission-critical wireless connectivity unbroken and resilient.

Most companies leverage WLCs—expected to be a $3 billion industry this year—to expand their wireless infrastructure and drive digital performance. However, while WLCs are the engines behind wireless performance, they pose monitoring challenges that legacy tools don’t quite address.

Zero tolerance for downtime

Enterprise and end-user expectations have drastically changed. Downtime and disruptions simply aren’t tolerated and can result in irreparable customer churn and reputational ruin.

Optimizing WLC troubleshooting processes and minimizing mean-time-to-detection (MTTD) and mean-time-to-remediation (MTTR) are imperative. Only with robust WLC monitoring can businesses proactively diagnose and remedy issues or misconfigurations before they cause performance fluctuations or service disruptions.

The need for speed—and high performance

High-quality WLC monitoring is also a boon for businesses on accelerated growth trajectories or that are committed to enhancing speed to market.

Should enterprises need to radically expand their wireless infrastructure ad hoc, they need WLC monitoring solutions that can scale with zero performance degradation. With legacy monitoring tools, a swiftly evolving wireless topology can result in visibility gaps and performance lulls.

No room for silos

Lastly, since businesses today are leveraging a tangle of new technologies, including the cloud, internet-of-things (IoT), 5G connectivity, and a plethora of AI/ML tools, they must dismantle siloed tools and approaches for managing and monitoring their connectivity infrastructure.

Companies have to urgently identify and implement a centralized and unified solution to monitor, manage, and resolve issues across complex infrastructures comprising LAN, WLAN, and WAN components.

The benefits of WLC monitoring

Investing in a cutting-edge WLC monitoring solution can be an absolute game-changer for any business that requires flawless connectivity. The benefits are both technical and strategic, and can help almost every level of an organization achieve their respective goals—from IT and security teams to high-level executives.

Let’s break down in further detail the myriad benefits that companies can reap from robust WLC monitoring solutions.

Seamless end-user experience

WLAN use cases aren’t all highly technical and complex. While IoT machines and workload-intensive applications and processes are paramount, so are the day-to-day workflows and tasks of employees—and all of these rely on high-speed internet.

WLC monitoring tools make sure that end-users across organizational pillars receive optimized throughput and latency. Crucially, these tools will identify patterns, predict performance degradation, and dial in fixes before end users are aware of a problem.

Proactive issue resolution

In the past, users with internet problems had to raise complaints or tickets to their service providers, mostly via internal IT teams. These lengthy and bottleneck-heavy processes often meant that end users had to endure poor internet connections for extended periods.

With strong WLC monitoring that features real-time and predictive analytics, businesses can solve issues like suboptimal SSIDs or access point overloads before teams experience downtime and disruptions.

Boosted operational efficiency

With a unified WLC monitoring solution, in-house teams don’t have to access multiple heterogeneous widgets and dashboards to assess internet health. Instead, they enjoy a consolidated and customized view of activities, performance, and anomalies across complex and distributed wireless infrastructures.

This allows them to quickly triage and resolve bugs, optimize connectivity for end users, and maintain a healthy connectivity base for every mission-critical operational process.

Streamlined network management

By breaking down monitoring silos and opting for a unified monitoring solution, enterprises can operate their entire connectivity infrastructure from a single console. Additionally, WLC monitoring solutions with high integration capabilities enable businesses to seamlessly connect to existing ITSM platforms and network operations centers (NOCs).

With a unified network management solution, organizations benefit from minimized response times and more straightforward management of Wi-Fi infrastructure.

Enhanced availability and scalability

Knowing that WLC monitoring tools can seamlessly expand alongside your Wi-Fi infrastructure empowers businesses to make braver and more aggressive strategic decisions with minimal risk.

The best WLC monitoring solutions can easily handle an influx of new access points or new business sites, allowing companies to grow their digital infrastructure without worrying about performance bottlenecks or visibility gaps. Scaling while maintaining or even improving performance means that businesses can confidently navigate surges in network traffic and evolving strategies.

Remediation cost savings

Inadequate Wi-Fi infrastructure monitoring and management coverage can stagnate troubleshooting processes, raise costs, and eat into the bandwidth of IT teams and employees.

Conversely, optimized WLC monitoring that focuses on proactively ironing out network performance issues can streamline and accelerate troubleshooting processes. The best WLC tools ensure accurate triage of connectivity problems, which means businesses won’t unnecessarily overspend on low-risk issues that don’t affect mission-critical services.

WLC monitoring capabilities to look for

For network architects and IT leaders, choosing the right enterprise WLC monitoring tool for scalable, multi-vendor Wi-Fi environments isn’t always straightforward. This section identifies and demonstrates some non-negotiable capabilities that companies should look for. We’ll also introduce you to how Site24x7’s WLC monitoring tool ticks these essential boxes.

Real-time access point visibility

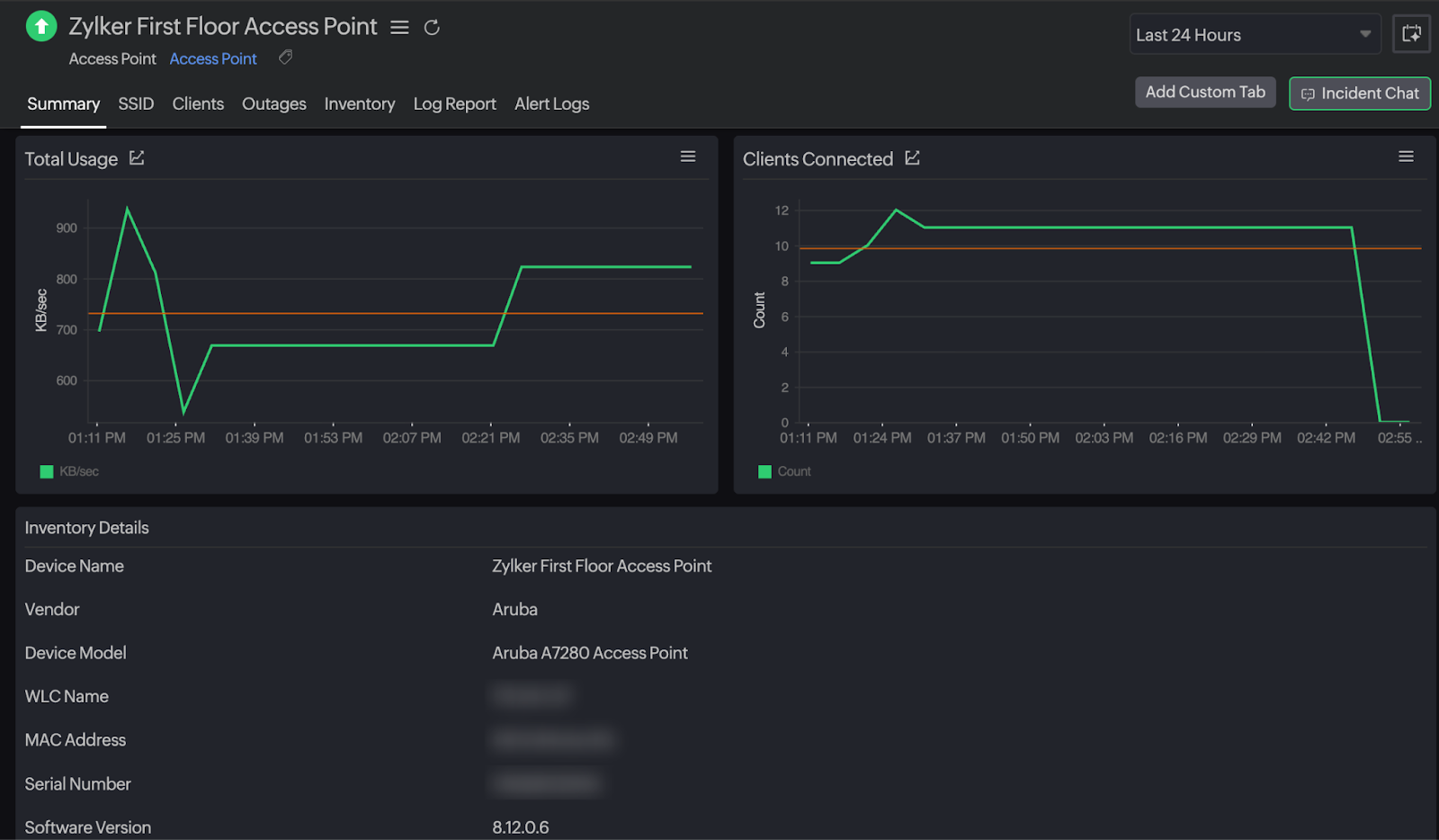
To ensure continuous and consistent connectivity across expansive and high-octane IT environments, businesses need comprehensive and real-time visibility into access points. Most crucial is the ability to hone in on individual access points for granular data, such as usage patterns, bandwidth consumption, signal strength, and uptime.

However, to achieve that degree of accurate granular data, businesses first need a complete topology and inventory of every access point.

Top-of-the-line WLC monitoring solutions like Site24x7 offer both: first, the critical prerequisite of detecting and mapping out every single enterprise access point, and then the ability to analyze specific metrics and KPIs for each.

Bandwidth analytics

It’s impossible to fine-tune Wi-Fi infrastructure without detailed information on bandwidth consumption. Therefore, one of the most important attributes to look out for in a WLC monitoring solution is the depth and quality of bandwidth analytics. Ideally, businesses should seek tools that coalesce real-time bandwidth data with historical patterns to stay one step ahead of potential connectivity degradation and productivity drops.

With Site24x7, businesses have complete visibility into bandwidth consumption. The platform provides panoramic layouts as well as access point-, client-, or SSID-specific views into bandwidth usage. This means that if there are Wi-Fi issues, Site24x7 can take IT teams straight to the root cause, streamlining remediation.

Real-world example

Employees of a consulting firm that just opened a remote branch in a new location are facing lagging Wi-Fi, resulting in suboptimal collaboration, performance, and client feedback. With Site24x7, IT teams can unveil patterns in bandwidth usage to identify whether certain surges in concurrent usage or data transfers are causing the performance drops. They can then use this data to take immediate remediation actions to restore end-user experience.

Performance visibility and metrics

Continuously ensuring optimized WLAN performance involves the evaluation of numerous types of metrics. In complex Wi-Fi environments, businesses need WLC tools that provide full visibility into performance and represent that information via essential KPIs. Another important capability is the option of establishing thresholds and baselines. By doing so, WLC monitoring tools can immediately notify IT teams and users anytime there are deviations from established business-specific norms.

Site24x7 provides complete and real-time WLC performance visibility, from high-level details to granular breakdowns. Key metrics businesses have access to include availability, downtime, memory and CPU utilization, and response times.

At an SSID-level, Site24x7 can provide thorough details on the number of access points broadcasting the Wi-Fi network, the number of clients connected, and traffic flows. In terms of access points, Site24x7 further breaks this data down by name, IP and MAC address, operating channel, and monitoring status.

Client connectivity insights

In a WLC monitoring context, a client is essentially any device or user that attempts to connect to the network. To ensure WLC performance, a monitoring tool must analyze and generate actionable insights on every single client. This includes the number of times a client attempts to connect to the network, activity and duration summaries, and potential access or authentication issues.

Since Site24x7 offers client-specific visibility into wireless network activities, it’s easy to trace problems faced by end users back to their root cause and remediate them before productivity and performance are significantly impacted.

Real-world example

A supply chain logistics company experiences problems with connecting barcode scanners to its backend systems. With client-specific connectivity data from Site24x7, this company can zero in on the specific access points that are causing the issues and switch to stronger alternatives.

Alerting and reporting

Receiving actionable reports on time is essential to fixing Wi-Fi issues. That’s precisely why enterprises need a WLC monitoring solution that organizes and presents critical information to IT teams—at regular intervals and on demand. The more robust a company’s WLC alerting and reporting mechanisms are, the higher the chance of proactively mitigating risks and ensuring seamless connectivity.

Site24x7 allows users to create customized dashboards to continuously assess the most important KPIs and performance data. Additionally, users can schedule reports in PDF or CSV formats via the platform, enhancing regulatory auditability. Lastly, businesses can receive instant alerts and reports from Site24x7 via text messages, email, and third-party collaboration tools.

Integrations and interoperability

For IT teams to resolve WLC issues before end-user experience is compromised, businesses need a solution that integrates and orchestrates with a larger suite of supporting tools. The more interoperable and high-quality tools businesses leverage to secure and streamline their networks, the higher the likelihood of optimized WLC performance.

Site24x7 provides seamless integrations with a plethora of third-party platforms. Integration options include ITSM platforms (e.g., ServiceNow and Freshdesk), collaboration tools (e.g., Slack and Webhooks), event buses (e.g., Amazon EventBridge), and AI assistants (e.g., Zia).

Real-world example

The IT team of a major e-commerce organization uses Slack to collaborate on issue detection and resolution. By integrating their Slack channels with Site24x7, these teams can immediately address Wi-Fi concerns without having to navigate multiple tools or siloed WLAN health metrics.

Seamless scalability

WLC monitoring tools must be able to expand at the speed of contemporary strategic growth—without performance or visibility being compromised. No matter how many devices, access points, or remote sites businesses onboard to their infrastructure, the best WLC tools ensure that there are no blind spots or issues with end-user productivity.

Site24x7 is lightweight and cloud-based, meaning it can grow to encompass expanding environments with any hardware add-ons. With Site24x7, scalability is not a supplementary attribute. This platform is built to scale.

Conclusion: Site24x7’s advanced WLC monitoring solution

Enterprise Wi-Fi environments are more complex and dynamic than ever before, and businesses can't afford even minutes of downtime or disruptions. What this means is that companies need to solve the connectivity puzzle immediately, which requires deep visibility and complete control of their Wi-Fi infrastructure.

To keep up with the evolving demands of contemporary enterprise Wi-Fi infrastructure management and monitoring, companies need to choose the right WLC monitoring solution. Armed with deep wireless monitoring, automated discovery, and unified dashboards across LAN, WLAN, and WAN infrastructure, Site24x7 empowers businesses to treat WLCs like a strategic tool instead of a threat to performance.

Site24x7 offers transparent pricing models, AI-powered features, and vendor-agnostic support, making it one of the strongest all-in-one IT monitoring and management platforms available. Businesses that use Site24sx7 ensure that their employees and mission-critical processes benefit from strong and seamless Wi-Fi, paving the way for immense strategic success.

To see how Site24x7 can transform your Wi-Fi infrastructure management, request a personalized web demo.

monitor an SD-WAN

monitor an SD-WAN