If you are here, you probably understand the need to monitor Kubernetes.
Until recently, Kubernetes monitoring was never simple. For instance, a DevOps team managing a multi-tenant Kubernetes environment across staging and production. When one microservice starts consuming excessive CPU, it impacts other workloads on the same node. With Site24x7, the team can immediately trace the issue—from pod-level metrics to node resource saturation—on a single dashboard. Automated anomaly detection flags the deviation early, while AI-driven insights suggest optimal resource limits. The result: faster troubleshooting, balanced workloads, and reduced operational overhead.
Site24x7 delivers this kind of unified visibility—bringing together cluster, infrastructure, application, and end-user experience monitoring on one intelligent platform.
Let's look at how Site24x7 has simplified Kubernetes monitoring with some real-world use cases.
Guide to choosing Kubernetes monitoring tools
Understand the critical factors when choosing Kubernetes monitoring tools, from cluster performance and scalability to alerting, resource usage, and long term reliability, so you can make informed decisions that support your infrastructure needs.
Download the free guide1. Faster troubleshooting with full context
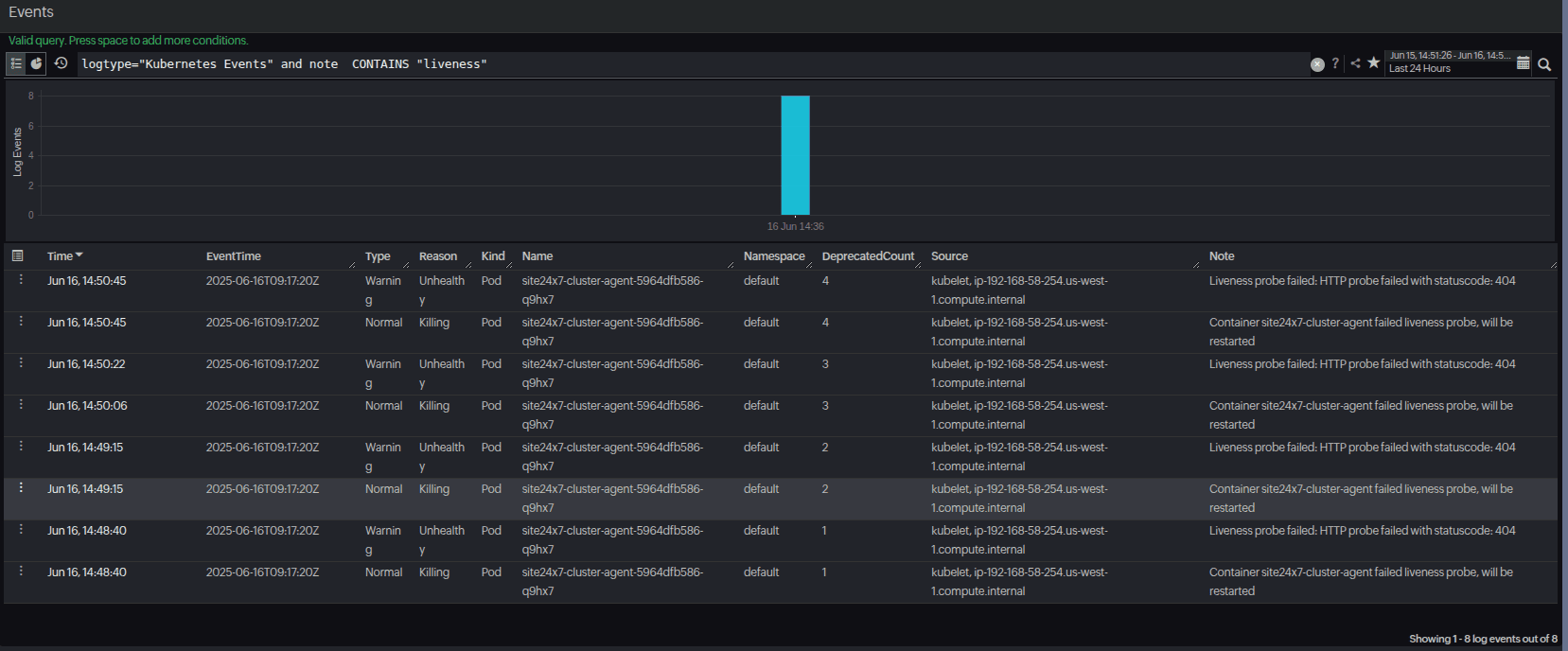
When pods crash or services fail, teams waste time switching between tools for logs, metrics, traces, and events. Site24x7's dependency mapping, log analysis, and event correlation bring everything into one view. This helps in resolving incidents in minutes, not hours, and keeps MTTR low. Site24x7 also aggregates event logs, application pod logs, and audit logs, making it easier to correlate runtime activity with application-level behavior. This means you can identify what failed and why. This deeper analysis will encompass all the elements in your infrastructure from the top to the bottom-most layer.

2. Application performance monitoring (APM) for Kubernetes
Monitoring Kubernetes is not just about the infrastructure layer. With Site24x7's APM, you can effortlessly trace transactions, database queries, and external calls running inside your pods. By correlating pod performance with application bottlenecks, Site24x7 ensures you can resolve not only container-level issues but also user-facing slowdowns.

3. Cost optimization without sacrificing performance
Overprovisioned CPU and memory requests inflate cloud bills. Site24x7's quota and request/limit tracking highlights inefficiencies and helps you rightsize workloads. Thus, you can optimize resources and reduce cloud cost spend while maintaining performance.

4. Stabilizing the control plane
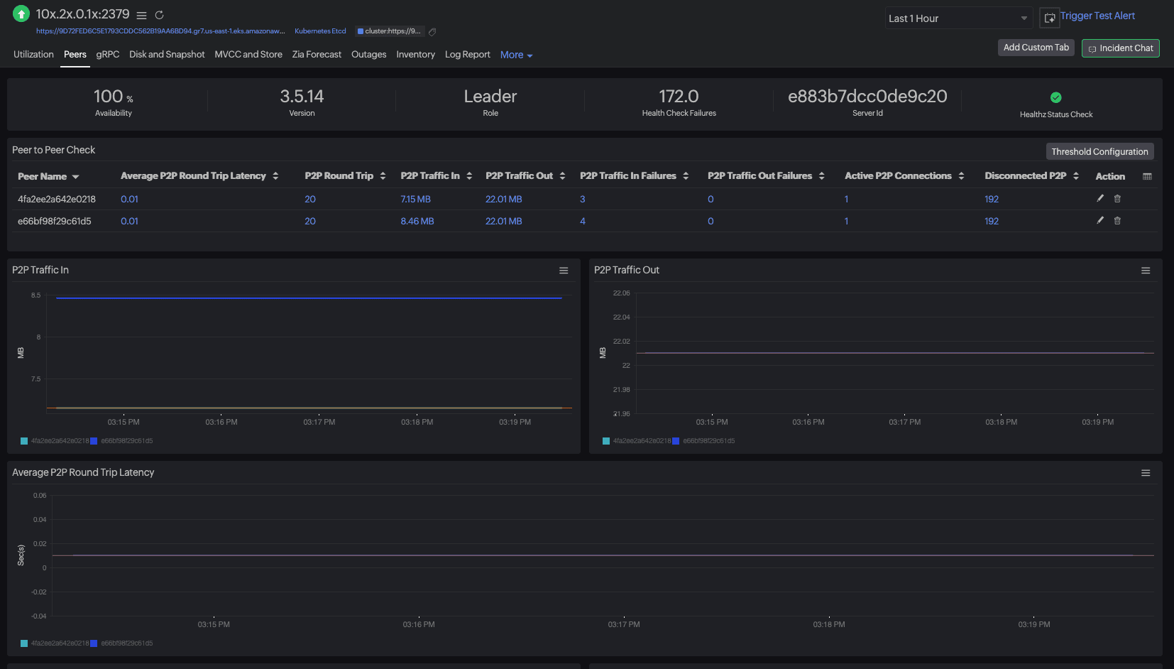
If the Kubernetes control plane slows down, deployments stall and workloads suffer. Site24x7 tracks API server latency, etcd health, and controller performance, so you can spot early signs of trouble. Also, prevent outages by addressing issues in the cluster's brain before they cascade.

5. Monitoring hybrid and multi-cloud environments
Do you have your clusters run across AWS, Azure, or on-prem? Site24x7 supports tracking your clusters in multi-cloud and hybrid environments, making it easier to track them with a single pane of glass. Thus, you can connect Kubernetes insights with the underlying infrastructure and also applications. This helps simplify operations with unified monitoring across environments.

Why choose Site24x7 over other tools
While other typical monitoring solutions specialize in specific areas, Site24x7 is a holistic solution with all of the below pointers that are key to any business:
- End-to-end visibility: Monitors every layer—including control plane, nodes, workloads, and application performance.
- AI-powered insights: Detect anomalies and optimize configurations automatically.
- Security recommendations (Guidance Report): Get proactive security guidance with recommendations on hardening workloads, preventing misconfigurations, and improving compliance posture.
- Change Tracker: Tracks configuration and workload updates in real time to identify the precise changes responsible for incidents or misconfigurations.
- Cost optimization: Control spend with detailed resource usage analysis.
- Ease of adoption: Auto-discovery, minimal setup, and built-in dashboards.
In short, you don't just collect Kubernetes data, but you get actionable insights to improve stability, performance, and efficiency.
How Site24x7 stands apart
Unlike many competitors that focus on one layer—such as infrastructure, application performance, or cost analytics—Site24x7 unifies them all under a single platform. You get:
- Broader coverage than tools like Prometheus, which is metrics-only or tools that are application-centric.
- Simpler setup compared to the major competitors, with agent-based and agentless options.
- Integrated cost and security intelligence, areas where most of the observability tools often require third-party add-ons.
Learn more:
Final word
Kubernetes monitoring should simplify your life, not complicate it. Site24x7 gives DevOps and SRE teams the clarity they need to:
- Keep clusters healthy
- Optimize resource usage
- Reduce costs
- Troubleshoot faster
- Secure workloads with log visibility and security recommendations
If you're looking for a complete, future-ready Kubernetes monitoring solution, Site24x7 is the best choice.