Managing resource limits effectively is critical to maintaining high availability and seamless scaling in Azure environments. Without proactive monitoring, service quota limitations can lead to sudden disruptions and hinder your cloud operations.
Site24x7’s Azure Service Quota monitoring solution empowers you to stay ahead of these challenges by providing real-time visibility into your quota usage, early threshold breach alerts, historical usage analysis, and actionable insights. With this solution, you can ensure uninterrupted operations, prevent over-provisioning, and align your Azure resources with actual business demand—all from a single, unified monitoring platform.
The business risk of unmonitored Azure service quotas
Consider Sarah, the CTO of a fast-growing SaaS startup, who one morning checked her Azure billing dashboard and was stunned by an unexpected $20,000 charge.
Weeks earlier, her team had also hit a quota cap during a crucial product release, causing delays and customer frustration.
The common thread?
Lack of visibility into Azure service quotas and resource allocation.
While Azure quotas themselves don’t incur charges, overlooking them can lead to two key issues: blocked scaling due to exhausted limits, and over-provisioning of resources within those limits—both of which impact operational efficiency and cloud spend.
Why Azure service quota monitoring matters
Azure service quotas define the maximum amount of a given resource (like CPUs, VMs, or storage) that you can provision. These aren’t billing units—but they directly influence how you plan and deploy workloads.
Without proper monitoring, this can lead to:
- Service interruptions: Unmonitored quotas can block deployments or auto-scaling when limits are reached.
- Over-provisioning: Teams often request high quotas “just in case” and then provision more resources than needed, which increases actual usage and costs.
- Inefficient scaling: Without usage trends, it’s hard to know when to scale resources up or down appropriately.
Site24x7 Azure Service Quota monitoring: Designed for proactive cloud management
Let’s explore how Site24x7 helps avoid these pitfalls through two real-world scenarios:
1. Avoid scaling failures due to quota limits
An e-commerce company experiences a surge in traffic during a holiday sale. As customer demand peaks, their systems attempt to scale—but hit the VM quota ceiling. The result: degraded performance and lost revenue.
How Site24x7 helps:
- Proactive threshold alerts: Get notified before hitting quota limits to raise requests in time.
- Bulk or individual quota thresholds: Customize alerts for each quota type or manage them all together.
- Usage anomaly detection: Spot sudden changes in usage patterns to act before disruption.
This kind of proactive monitoring ensures scaling operations aren’t blocked by unseen limits.
2. Improve resource allocation efficiency
A SaaS company requests high quotas across services while onboarding new customers. A few months later, analysis shows only 70% of the provisioned resources are consistently in use. Although they're within quota, the company sees opportunities to scale down actual usage to align with demand.
How Site24x7 helps:
- Historical usage trends: View usage over time and identify areas for right-sizing.
- Scheduled reports: Get automated insights on quota usage and resource performance without manual tracking.
- Optimization insights: Identify underutilized services and streamline deployments for better cost-efficiency.
This level of visibility helps teams make informed decisions about where to scale down resources, improving overall utilization. This also results in better cost control—not by lowering the quota itself, but by rightsizing what's actually provisioned under that quota.
Quota monitoring: A foundation for efficient Azure operations
While Azure service quotas don’t drive charges directly, they play a critical role in:
- Ensuring smooth scaling and service availability
- Avoiding disruptions caused by unexpected limits
- Highlighting over-provisioned resources that inflate actual usage costs
With Site24x7, you gain complete visibility into quota usage and resource trends—empowering you to align capacity with real demand and improve operational efficiency.
Why use Site24x7 for Azure Service Quota monitoring
- Boosting cloud cost savings: Maximize cloud cost savings by optimizing quota usage and eliminating overspending
- Performance on par: Avoid performance issues due to quota limits.
- Receiving proactive alerts: Receive real-time notifications before quotas reach critical levels.
- Forecasting the usage trend: Use historical trends to plan future resource allocation efficiently, enhancing cloud cost management.
-
Comprehensive visualization:
-
Top 100 Quota Usage: Get a detailed insight into the Top 100 quota usages across categories as well as subscriptions.

-
Nexus: View all the top 100 quota usages across all your subscriptions.

-
Monitored Quotas: View all the monitored quotas in a single pane where you can apply filters and customize the view based on region, name, limit, and so on.

- Alerts: See all the alerts received during a particular time interval.
-
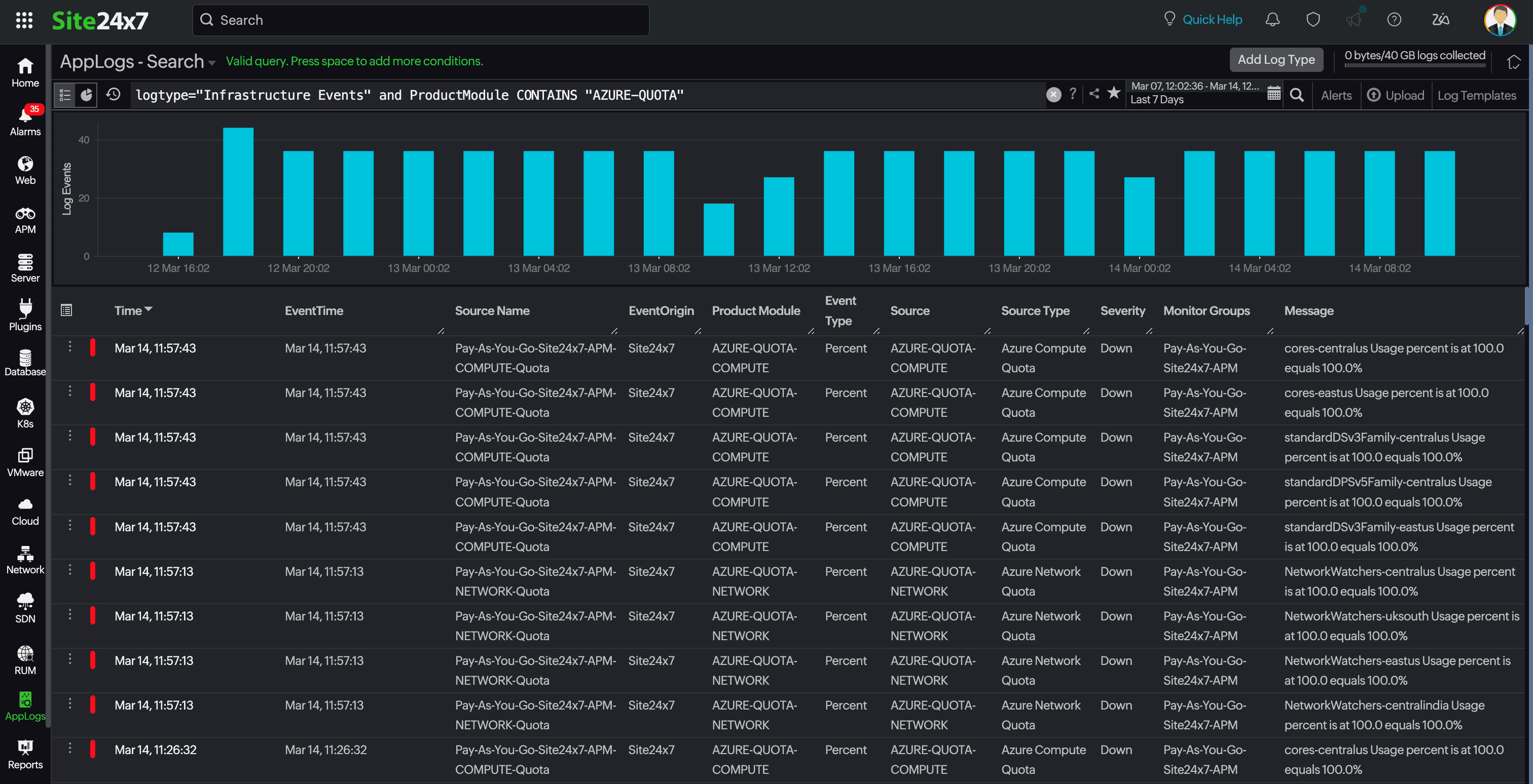
Infrastructure Events: View the latest events based on severity, or you can group your quotas and customize the view based on your operational demands.

-
Top 100 Quota Usage: Get a detailed insight into the Top 100 quota usages across categories as well as subscriptions.
We have provided the solution to avoid service interruptions while improving the efficiency of your cloud service management.
Site24x7's support for Azure Service Quota monitoring empowers businesses to optimize their cloud spending, prevent disruptions, and ensure seamless performance.



