Cloud-native environments present inherent challenges in maintaining visibility across distributed workloads. According to Flexera's 2024 IT Priorities Report, 75% of IT leaders believe their environments have visibility gaps; this is a key barrier to performance optimization. These visibility challenges are exacerbated in dynamic Microsoft Azure ecosystems where issues such as memory leaks, query surges, and container failures often emerge silently and escalate rapidly.
Site24x7 offers a comprehensive Azure monitoring solution that addresses these gaps with full-stack observability, AI-powered insights, and automated remediation capabilities. This article outlines five critical use cases where Site24x7 enhances operational performance, improves workload reliability, and enables proactive cost management within Azure deployments.
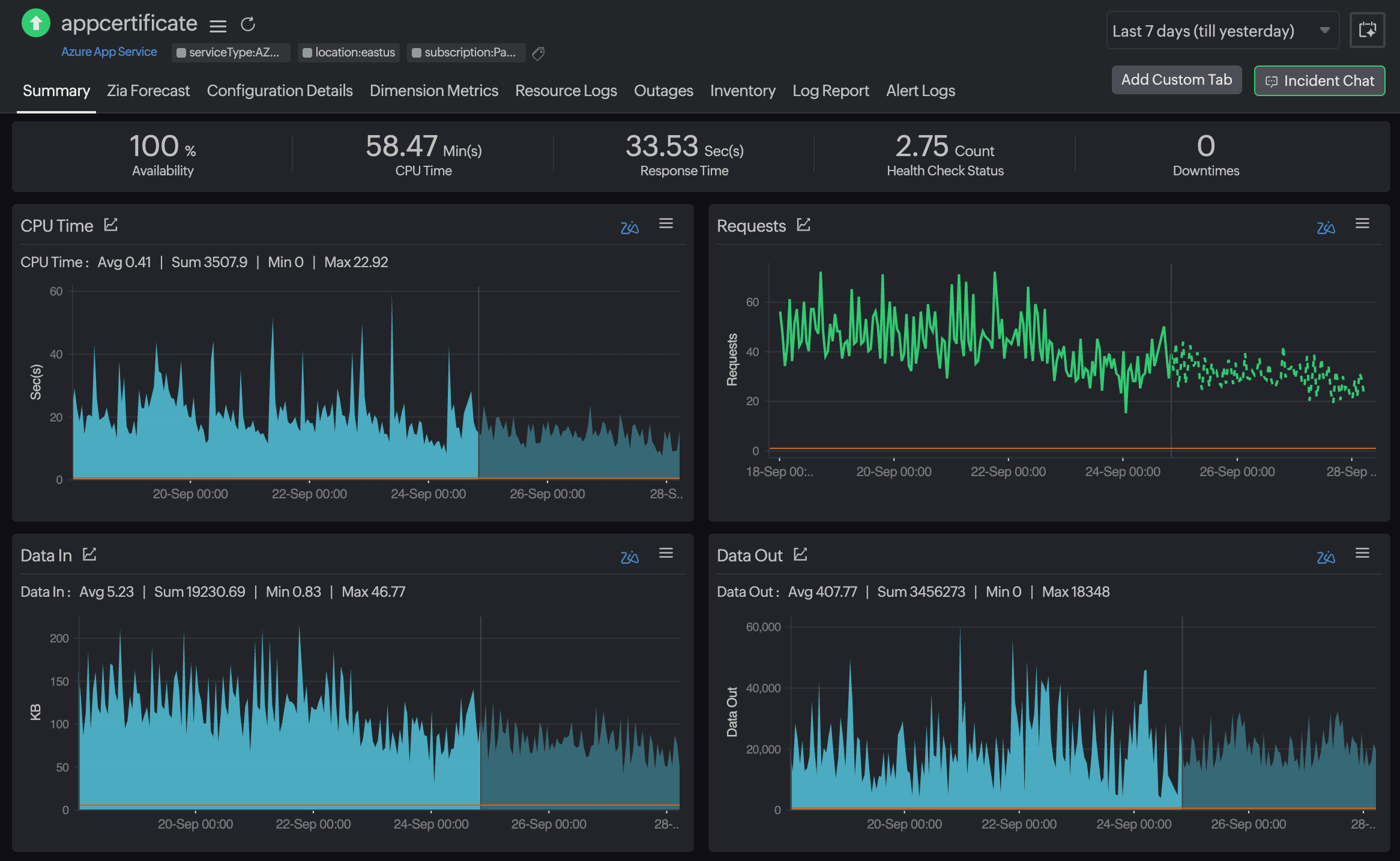
1. Detecting and auto-remediating memory leaks in Azure App Service
Memory leaks in Azure App Service are notoriously difficult to detect in real time. They typically manifest as gradual memory consumption over time, which often evades traditional threshold-based monitoring. As memory usage creeps up, applications may begin to experience latency, unresponsiveness, or outright crashes, especially under a high load. These issues not only degrade the end-user experience but also demand urgent manual intervention from IT teams during peak business hours, increasing operational risk and the mean time to resolve (MTTR).

Site24x7 monitors memory usage patterns per instance around the clock and leverages AI-based baselines to detect abnormal growth trends. When a threshold breach is detected, automated remediation actions, such as recycling the app pool or restarting the app service, are triggered, ensuring uninterrupted performance without human intervention. This results in a reduced MTTR and avoids manual firefighting during business-critical hours.
2. Diagnosing latency in Azure SQL Database during peak hours
During traffic spikes, Azure SQL databases often experience increased query latency and transaction slowdowns, directly impacting the customer experience and back-end performance. Issues like blocked queries, deadlocks, and inefficient execution plans typically go undetected until they cause significant disruptions, and isolating the root cause across the application and database layers can be time-consuming without full-stack visibility.
Site24x7 monitors essential metrics like database transaction unit (DTU) utilization, blocked queries, and deadlocks in Azure SQL Database and correlates them with application traces from APM. This deep diagnostic view helps DevOps engineers pinpoint issues like inefficient queries, missing indexes, or resource bottlenecks before they affect live transactions. Optimizing Azure SQL Database results in proactive performance tuning and minimal end-user disruptions during peak loads.
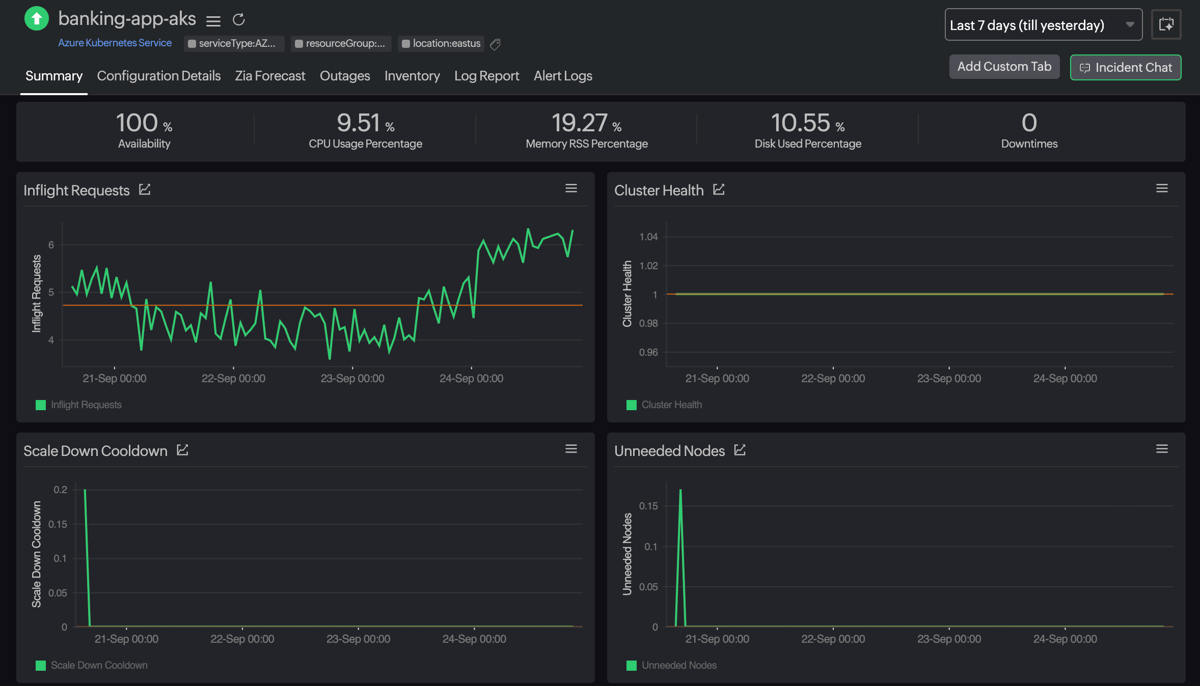
3. Monitoring and managing container health in Azure Kubernetes Service
In Azure Kubernetes Service (AKS) environments, pod crashes and failing readiness or liveness probes can trigger service degradation or downtime, especially in microservices architectures where dependencies are tightly coupled. These issues are often caused by out of memory (OOM) errors, CPU throttling, or misconfigured probes, and without real-time visibility, they can be difficult to detect and resolve before they impact application availability.

Site24x7 offers real-time visibility into pod health, restart counts, node utilization, and readiness probe statuses. When anomalies such as OOM kills or probe failures are detected, automated workflows can scale out resources or restart failed pods, enabling faster recovery. This paves the way for improved service uptime and reduced toil in managing dynamic container environments.
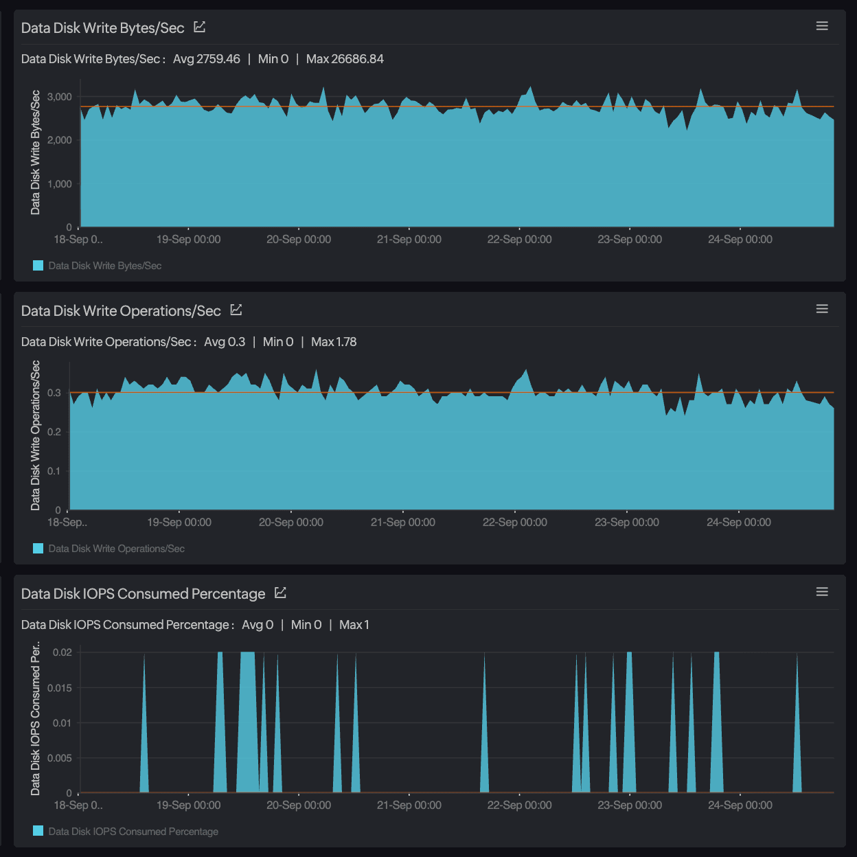
4. Predicting VM downtime due to disk I/O saturation
Disk I/O bottlenecks are a major contributor to degraded VM performance, often resulting in slow application response times and increased error rates. These issues typically arise from saturated IOPS, high disk queue lengths, or misaligned storage provisioning, and without early warnings, they can lead to unplanned downtime and service disruptions.

Site24x7 continuously monitors disk performance metrics such as the IOPS, queue depth, latency, and throughput across Azure VMs. By establishing performance baselines and analyzing historical trends, the platform can proactively identify signs of disk saturation. When thresholds are breached, Site24x7 alerts administrators and executes automated remediation workflows, such as scaling to higher storage tiers, redistributing workloads, or provisioning additional VMs. This approach ensures optimal disk utilization, prevents downtime, and maintains consistent application performance under loads.
5. Preventing Azure cost overruns by monitoring for orphaned resources
Untracked resource sprawl, such as idle VMs, unattached disks, and unused public IPs, can silently inflate Azure costs. These orphaned or underutilized assets often escape notice in large-scale deployments, leading to unnecessary monthly spending and complex cloud governance challenges.
Site24x7 utilizes Azure Resource Graph to scan for such orphaned assets continuously. Automated policies flag and optionally clean up these resources after defined periods of inactivity, eliminating manual effort and wasteful spending. Managing the resource life cycle can significantly reduce monthly Azure expenses, often leading to noticeable savings.
Conclusion
Site24x7 helps organizations mitigate the risks mentioned above through a unified observability platform that combines deep Azure-native integrations, intelligent alerting, and automated remediation.
From monitoring Azure App Service and Azure SQL databases to managing containerized workloads in AKS, Site24x7 enables proactive performance management and resource optimization across the Azure stack. By eliminating visibility gaps and reducing manual intervention, it supports improved service uptime, faster incident resolution, and measurable cost control, helping teams operate more efficiently in dynamic cloud environments.